ng体育CRM客户关系管理系统,二次开发定制开发
在数字化浪潮席卷全球的今天,企业之间的竞争已不再仅仅局限于产品和服务,更在于如何高效地管理客户资源和提升服务质量。ng体育凭借敏锐的市场洞察力和强大的技术实力,推出了一套综合性极强的客户关系管理系统(CRM),旨在帮助企业构建起完善的客户管理体系。我们还可以根据企业的需求,进行功能的调整,包括功能的删减、定制升级开发等。

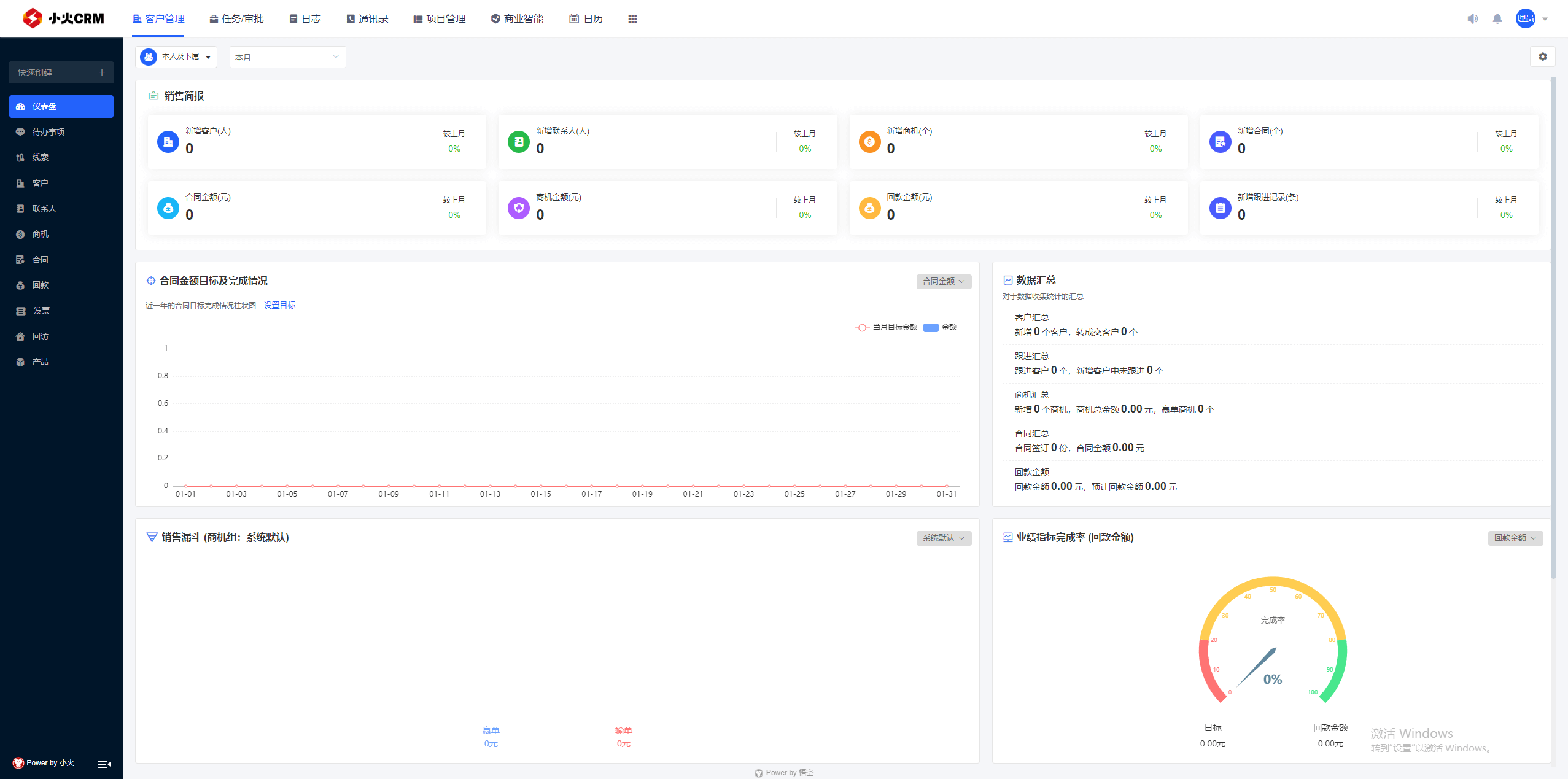
小火科技开发的CRM系统是一个多功能、高效的平台,集成了仪表盘、待办事项、线索、客户、联系人、商机、合同、回款、发票、回访和产品等关键功能。通过这些功能模块,企业可以全面跟踪和管理与客户相关的每一个环节,实现客户信息的集中管理和实时更新,优化销售流程,提高业务效率。
仪表盘功能提供了一目了然的数据视图,包括销售绩效、客户活跃度、营收趋势等关键指标,帮助管理者快速把握公司运营状况。待办事项则确保每个员工都能清晰地知晓自己的任务清单,及时跟进客户需求和项目进展。
线索管理功能允许销售人员记录潜在客户信息,并对其进行分类和优先级排序,从而高效地转化线索为实际的销售机会。客户和联系人管理模块则帮助企业建立起详尽的客户档案库,便于查询和维护客户关系。
商机管理是小火科技CRM系统的核心之一,它使企业能够监控销售漏斗,从初步接触到成交每一步都有条不紊。合同管理功能简化了合同创建、审批、存档和执行的流程,而回款和发票管理则让财务运作更加规范和透明。
回访管理功能强化了售后服务的质量,确保客户满意度和忠诚度的提升。产品模块则方便企业展示其产品目录,以及进行产品的配置、报价和订单处理。

除了上述标准功能外,小火科技还根据不同企业的特定需求提供定制服务。无论是新增功能的开发,还是现有功能的调整优化,小火科技都能提供专业的解决方案,确保CRM系统与企业的业务战略完美契合。
在售后运维方面,小火科技拥有丰富的经验和成熟的服务体系。企业数据的安全性得到了严格的保障措施,包括数据备份、恢复、加密和访问控制等多重安全机制。同时,针对系统的后期升级和功能扩展,小火科技也提供持续的支持,确保CRM系统随着企业的发展而不断进步和完善。
ng体育开发的CRM系统以其全面的功能、灵活的定制能力和卓越的运维服务,成为众多企业数字化转型道路上的得力助手。在这个以客户为中心的时代,小火科技的CRM系统无疑为企业提供了一个强有力的工具,帮助企业赢得市场竞争优势,实现快捷管理、高效管理、智慧管理。
文章来源网址:http://www.americanhurricaneclamp.com/archives/dingzhikaifa/874,转载请注明出处!
精选案例
推荐文章
Core competence
高质量软件开发公司-ng体育
多一套方案,多一份选择
联系小火科技项目经理,及时获取专属《项目方案》及开发报价
咨询相关问题或预约面谈,可以通过以下方式与我们联系
业务热线 19113551853
19113551853